DDoS adalah jenis cyber crime yang membuat website tumbang dan tidak dapat diakses. Serangan ini cukup mengerikan sekaligus menyebalkan. Karena, yang diincar adalah server, bukan website itu sendiri.
Praktis, Anda tidak bisa berbuat banyak. Anda pun hanya bisa berharap pada keandalan proteksi dari penyedia server hosting. Untungnya kali ini, Anda akan belajar bagaimana cara Niagahoster menangkal serangan DDoS lewat teknologi server yang aman.
Penasaran seperti apa detailnya? Langsung saja, ini dia artikel selengkapnya!
Seberapa Berbahaya Serangan DDoS Itu?
Distributed Denial of Service atau DDoS adalah jenis cyber crime yang dilakukan dengan cara membanjiri trafik menuju server website korban. Tujuannya jelas, agar website tersebut mengalami overload sehingga tidak bisa diakses pengunjung lain.
DDoS sangat populer digunakan hackers, mengingat cara kerja yang cukup sederhana. Di sini, hackers mengirimkan request ke server korban secara terus menerus. Hingga akhirnya, server kelebihan beban sehingga tidak bisa merespon request dari pengguna lain.
Salah satu kasus DDoS pernah menimpa Github tahun 2018. Kala itu, platform kolaborasi project ini menerima lonjakan trafik sebesar 1.35TB dari ribuan Autonomous System. Hingga kini, kejadian tersebut masih jadi serangan DDoS terparah sepanjang masa.

Sebenarnya masih ada beberapa kasus lain yang masuk sebagai daftar serangan DDoS terparah dekade 2010-an. Seperti website berita BBC 2015 (600GB), organisasi peneliti kejahatan cyber Spamhaus 2013 (400GB), salah satu pengguna layanan CDN Cloudflare 2014 (400GB), dan pemerintah Hong Kong 2014 (500GB).
Wah mengerikan sekali ya serangan DDoS ini. Coba bayangkan hal tersebut terjadi di website Anda. Pasti Anda kelimpungan mengatasi DDoS sekaligus menanggapi komplain pengunjung yang tidak bisa membuka website.
Lantas, seperti apa sih bentuk serangan DDoS itu? Studi kasusnya ada di poin berikutnya. Yuk simak!
Baca juga: Penyebab Server Website Down
Seperti Apa Bentuk Serangan DDoS Itu?
Berikut adalah sebuah contoh kasus serangan DDoS. Sebanyak 400Mb/S trafik digelontorkan menuju server VPS dengan kapasitas bandwidth sekitar 100MB. Hal tersebut ternyata membuat akses website melambat secara signifikan.
| Kondisi Server Website | Hasil Uji Kecepatan Website |
| Sebelum terjadi serangan DDoS | 0.08 detik |
| Percobaan serangan DDoS pertama | 23.35 detik |
| Percobaan serangan DDoS kedua | 30.86 detik |
Terbukti kan? Lonjakan trafik yang fantastis menyebabkan kecepatan website di server VPS tersebut anjlok hingga 581 kali lipat di percobaan pertama, dan 769 kali lipat pada serangan yang kedua.
“Kalo begitu, tinggal bikin pengaman di server untuk menghalau serangan DDoS, dong.”
Eits… tidak semudah itu. Serangan DDoS umumnya berasal dari berbagai botnet. Botnet adalah kumpulan bot yang tertanam di komputer tanpa disadari penggunanya. Nah, komputer inilah yang mengakses website korban secara beramai-ramai.
Semakin banyak jumlah komputer yang terinfeksi malware,, semakin sulit server untuk menghalau serangan. Apalagi jika si komputer berasal dari berbagai penjuru dunia. Alasannya, mereka semua masih dianggap sebagai trafik organik oleh pengaman server.
Untungnya, Niagahoster mengadopsi teknologi server yang sanggup menangkal serangan DDoS. Seperti apa detailnya? Langsung saja menuju poin selanjutnya!
Baca juga: Apa itu Malware?
Bagaimana Niagahoster Menangkal Serangan DDoS?
Niagahoster menyediakan infrastrukur server yang mampu menghalau serangan DDoS berkat dua teknologi utama, yaitu RTBH Filtering dan Traffic Filtering. Nah, berikut penjelasan keduanya:

Remotely Triggered Black Hole atau RTBH Filtering adalah metode pengamanan server yang mampu menangkal trafik mencurigakan sebelum sempat masuk ke infrastruktur server.
Cara kerjanya sangat simpel. Ketika sistem mendeteksi serangan DDoS, maka ia akan menutup semua ‘gerbang’ menuju server. Sehingga, server yang menjadi target serangan masih tetap bersih dari serangan DDoS.
Metode ini terbilang yang paling efektif menjaga kesehatan server. Namun negatifnya, RTBH Filtering tidak dapat memilah mana trafik berbahaya dan mana yang organik. Dengan kata lain, pengunjung biasa pun akhirnya tidak bisa mengakses website.
Maka tak heran, sebagian besar pelanggan kurang berkenan dengan metode ini. Untungnya, Niagahoster sangat mendengarkan masukan pengguna. Sehingga, RTBH Filtering ini hanya dijalankan pada saat-saat darurat.
Misalnya, serangan DDoS dengan trafik hingga kisaran terabyte. Yang tak hanya berdampak pada website target, tapi juga website lain yang kebetulan berada di server yang sama.
Baca juga: Cara Mengatasi Phishing
Traffic Filtering
Traffic Filtering adalah metode penanganan DDoS yang lebih canggih daripada RTBH Filtering. Sebab, ia hanya akan menghadang trafik yang dianggap mencurigakan, serta mempersilakan trafik organik masuk ke website di saat bersamaan.
Lantas, bagaimana cara Traffic Filtering mendeteksi trafik berbahaya? Ternyata, ia mendeteksi setiap paket data yang masuk ke server berdasarkan beberapa elemen berikut:
- Muatan paket
- IP sumber
- Port sumber
- Port tujuan
- Negara asal
- dan lain-lain
Jika ada satu atau beberapa elemen terindikasi ganjil, maka sistem akan otomatis memblokir trafik tersebut.
Oleh sebab itu, Traffic Filtering ini lebih disukai pelanggan Niagahoster. Karena, pelanggan dapat dua keuntungan sekaligus. Yaitu, website aman dari DDoS serta bisa merespon trafik organik di saat bersamaan.
Nah, Anda ingin tahu bagaimana Niagahoster menerapkan metode Traffic Filtering yang canggih ini di server? Langsung saja menuju poin yang satu ini!
Baca juga: Cara Mengatasi Ransomware
1. Setup Awal
Sebelumnya, kami jelaskan dulu bahwa Niagahoster menggunakan setup berjenis out-of-line filtering. Setup jenis ini dipilih karena lebih efisien dari segi biaya dan penerapan, mengingat Niagahoster sendiri jarang mengalami serangan DDoS yang parah.
Nah, berikut topologi dari setup out-of-line filtering Niagahoster:

Terlihat bahwa kami menggunakan Spine Switch yang terhubung dengan Filter Instance untuk mengatur lalu lintas trafik. Sementara trafik organik diarahkan menuju Leaf Switches, trafik yang dianggap ganjil akan dibelokkan ke Filter Instance lewat bantuan SFlow.
Di sini, trafik mencurigakan akan diinvestigasi berdasarkan beberapa elemen seperti muatan paket, IP, Port dan sebagainya. Jika dianggap aman, maka trafik tersebut akan dipersilakan mengakses website tujuan.
Apabila sebaliknya, maka trafik yang bersangkutan akan didata oleh ExaBGP guna mendeteksi pola serangan. Setelahnya, data tersebut akan tersimpan di Firewall, sebagai langkah preventif jikalau pola serangan yang sama muncul lagi.
Baca juga: Apa itu Social Engineering?
2. Kebutuhan Hardware
Hardware adalah elemen penting dalam pengembangan metode filtering bebas DDoS, terutama CPU dan NIC. Alasannya, dua komponen inilah yang bekerja paling keras dalam memproses setiap tahapan filtering yang dilakukan.
Setelah melakukan beberapa riset dan uji coba internal, akhirnya kami memutuskan memakai hardware dengan spesifikasi berikut:
CPU – Intel(R) Xeon(R) Silver 4215R @ 3.2 GHz
NIC – Intel XL710 (40G)
Nah, berikut hasil monitoring penggunaan CPU ketika melawan serangan DDoS dengan trafik masing-masing 1.5Mb/S dan 8Gb/S:

Terbukti kan? Ketika mengalami serangan DDoS sekalipun, total kapasitas CPU yang terpakai tidak pernah lebih dari 25%!
Baca juga: Apa itu Email Spam?
3. Otomatisasi
Pada gambar topologi setup out-of-line filtering, terlihat bahwa hanya ada satu Filter Instance terpasang. Namun sebenarnya, kami memakai banyak sekali Filter Instance. Pertanyaannya, bagaimana cara mengelola itu semua?

Tentu saja, kami tidak mengatur Filter Instance secara manual karena tidak efisien. Melainkan, semuanya berlangsung secara otomatis, mulai dari pendeteksi serangan hingga pengaturan ambang batas DDoS.
Untuk melakukan otomatisasi, kami menggunakan dua tools Infrastructure as Code (IaC), yaitu Chef dan Ansible. Dua tools ini memudahkan kami mengkonfigurasi banyak hal untuk semua Filter Instance sekaligus, semudah mengedit beberapa baris kode.
Selengkapnya tentang konfigurasi bisa Anda intip di poin selanjutnya!
Baca juga: Statistik Keamanan Website Tahun 2022
4. Konfigurasi
Langsung saja, ini dia cara kami mengkonfigurasi Filter Instance untuk menghalau serangan DDoS:

Pertama, forwarding IP Address. Di sini, kami mengaktifkan forwarding untuk dua jenis IP Address, IPv4 dan IPv6. Selain itu, kami mengatur pemfilteran ke ‘mode longgar’ dengan jumlah paket maksimal dalam sebuah NAPI adalah 1000.
Jumlah tersebut kami putuskan dengan pertimbangan, agar setiap paket yang masuk melalui dua jenis IP Address di atas tidak langsung terblokir begitu saja.

Selain itu, kami lebih menitikberatkan pada jumlah paket dibandingkan latensi. Oleh sebab itu, kami mengatur Ring Buffer ke jumlah maksimum, 4096.
Selebihnya, kami membiarkan konfigurasi lain dengan jumlah default. Karena hingga kini, hal tersebut belum begitu menimbulkan masalah pada infrastruktur server.

Kedua, Action. Nah, Action akan otomatis aktif jika sebuah serangan DDoS terdeteksi. Setelah itu, ia akan mengalihkan trafik untuk identifikasi lanjutan, menginformasikan tim keamanan terkait serangan tersebut, dan banyak lagi.

Ketiga, Thresholds atau ambang batas. Di sini, terdapat banyak opsi yang bisa dikonfigurasi sesuai kebutuhan. Mulai dari jumlah paket, trafik TCP, request HTTP/HTTPS, dan sebagainya.
Misalnya kami mengatur ambang batas jumlah paket adalah 100.000 per detik. Jika terdeteksi paket melebihi jumlah tersebut, maka proses filtering akan otomatis aktif.

Kami juga menambahkan beberapa prefix untuk semakin memperketat pengamanan. Oh ya, hal ini dilakukan secara otomatis oleh tools Chef.
Wah, ternyata kompleks juga ya konfigurasi yang dilakukan. Lantas, bagaimana hasilnya ketika melawan serangan DDoS? Selengkapnya mari menuju poin di bawah ini!
Baca juga: Cara Meningkatkan Keamanan Website
Bagaimana Hasilnya?
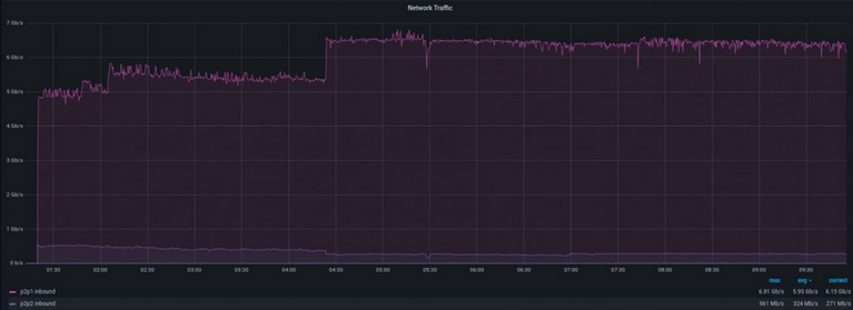
Berikut penanganan serangan DDoS yang dilakukan oleh server Niagahoster menggunakan metode Traffic Filtering. Oh ya, serangan ini mengirimkan trafik sejumlah 1Mb/S dan 8Gb/S menuju website target.
Nah, ini dia hasil monitoring trafik yang masuk ke Filter Instance:

Sementara ini dia trafik yang keluar dari Filter Instance menuju website target:

Kalau yang satu ini adalah paket yang masuk dalam hitungan detik:

Kebalikannya, ini merupakan paket yang keluar:

Seperti yang Anda lihat, terdapat lonjakan jumlah trafik dan paket yang melewati Filter Instance. Namun jika diperhatikan lebih detail, hal tersebut hanya terjadi beberapa saat. Setelahnya semua kembali normal.
Nah, lonjakan tersebut disebabkan oleh proses identifikasi serangan DDoS. Prosesnya sendiri memang singkat, sekitar 1 hingga 10 detik. Meski begitu, lonjakan trafik dan paket adalah sesuatu yang harus Anda waspadai.
Untungnya begitu pola serangan DDoS berhasil teridentifikasi oleh sistem, website Anda dinyatakan aman.
Lantas, bagaimana dengan kecepatan paket yang masuk ke server? Nah, ini merupakan tugas dari SFlow. Singkatnya, waktu yang dibutuhkan untuk menetralisir trafik dengan kecepatan mencurigakan adalah sekitar 20 hingga 50 detik.
Nah, berikut lonjakan paket masuk yang mencapai 8Gb/S:

Seperti biasa, semuanya kembali normal setelah berhasil ditangani. Bahkan bisa jadi, Anda tidak menyadari kejadian ini.
Namun dibalik layar, kami tahu bahwa telah terjadi serangan di server Niagahoster. Maka dari itu, kami tertarik melakukan investigasi lanjutan. Dari situ, kami mendapat beberapa statistik menarik seperti:
Asal serangan. Kami melihat sebagian besar trafik mencurigakan berasal dari India dan Taiwan berjenis IPv4. Namun informasi IPv4 ini bisa saja disamarkan penyerang, sehingga informasi yang satu ini mungkin tidak akurat.

Protokol serangan. Serangan DDoS kali ini ternyata menggunakan protokol jenis UDP atau User Datagram Protocol. Sebab, kami tidak melihat peningkatan yang signifikan pada grafik TCP atau Transmission Control Protocol.

Jenis serangan. Serangan ini menghasilkan trafik dalam jumlah besar menuju berbagai port UDP secara acak. Beberapa di antaranya berhasil terekam pada gambar berikut:

Itu tadi pembahasan lengkap tentang metode penanganan DDoS yang dilakukan Niagahoster beserta hasilnya. Jangan kemana-mana dulu karena kami masih punya satu informasi penting di poin selanjutnya!
Ingin Website Bebas DDoS? Pakai Niagahoster!
Di artikel kali ini, Anda telah memahami seberapa berbahaya serangan DDoS, bentuk serangan, serta bagaimana cara Niagahoster menghalau serangan DDoS berbekal metode RTBH Filtering dan Traffic Filtering.
Meski proses di belakang layar sangatlah kompleks, tapi Anda perlu tahu dua hal. Pertama, Anda mungkin tidak menyadari semua proses filtering trafik yang terjadi. Kedua, Anda tetap bisa menerima kunjungan organik, meski sedang mengalami serangan DDoS.
Pun demikian, kami tidak menjamin Anda mendapat kenyamanan yang sama di hosting lain. Untuk itu, tak henti-hentinya kami mengimbau Anda untuk teliti dalam memilih penyedia hosting. Usahakan yang punya perlindungan berlapis seperti Niagahoster.
Dengan begitu, Anda tidak perlu panik website tumbang karena serangan DDoS, atau terancam karena jenis serangan lain. Karena, kami selalu berinovasi dalam menciptakan server teraman dari kejahatan cyber untuk Anda para pelanggan setia.
Jadi tunggu apa lagi, yuk segera beralih ke hosting teraman bebas DDoS dengan Niagahoster!




